收藏 分销(赏)

汽车电控发动机-进气系统课件.ppt

上传人:精*** 文档编号:12149638 上传时间:2025-09-17 格式:PPT 页数:80 大小:4.80MB 下载积分:18 金币
下载 相关 举报
汽车电控发动机-进气系统课件.ppt_第1页
第1页 / 共80页
汽车电控发动机-进气系统课件.ppt_第2页
第2页 / 共80页


点击查看更多>>
资源描述
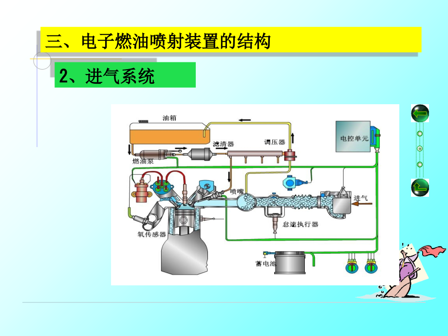
,*,汽车电控燃油喷射系统,三、电子燃油喷射装置的结构,2、进气系统,(1)空气滤清器,用于滤除空气中的灰尘,一般都为纸质滤心,其结构与普通发动机上相同。,(2)空气流量计(MAF),(2)空气流量计,翼片式空气流量计,翼片式空气流量计又称活门式或叶片式空气流量计,它由,翼片部分,、,电位计部分,和,接线插头,三部分组成。,翼片式空气流量计结构,翼片式空气流量计结构,翼片部分:,由测量叶片和缓冲叶片构成,两者铸成一体。,测量叶片:随空气流量的变化在空气主通道内偏转。,缓冲片:缓冲室内空气对缓冲片的阻尼作用,使翼片转动平稳。,翼片式空气流量计结构,电位计部分:在空气流量计壳体上方,内有平衡配重、滑臂、回位弹簧、调整齿圈和印刷电路板等。,旁通空气调节螺钉:调节怠速时旁通空气量的大小,从而调节怠速混合气的成分。,翼片式空气流量计,翼片式空气流量计工作原理,空气流量,增大时,进气气流对叶片产生的推力增大,推力克服复位弹簧的弹力使,增大,,直到推力与弹力平衡为止。,同时,电位计中的滑臂,与,翼片轴,同轴旋转,使接线插头间的电阻减小,输出电压值,U,S,降低,,电控单元根据空气流量计输入的信号感知空气流量的大小。,V,C,V,S,翼片式空气流量计的接线插头,3,1-燃油泵开关 2-电位计滑片,3-电位计电阻 4-进气温度传感器,端子名称 含义,THA 气温传感器信号,VS,空气流量计输出信号,VC 空气流量计输入系信号,VB 电源电压,E2 搭铁,FC 油泵开关,E1 油泵开关搭铁,检测进气量的电路有两种,一种是,电压比检测,,即把,U,S,/U,B,的电压比作为空气流量计输出(,U,S,=V,C,V,S,,,U,B,为电源电压),此电压比值随节气门打开而下降,其特点是电源电压变化时,信号,U,S,和U,B,按比例变化,输出信号U,S,/U,B,保持不变,,确保空气流量计测量正确。,检测进气量的电路,另一种是,电压值检测,,即在V,C,端加固定电压+5V,,U,S,=V,S,V,E2,=V,S,,特点是直接反映进气量的数值,电压U,S,与进气量成正比,且呈线性关系。,传感器的检测,主要介绍运用,万用表,对传感器进行检测的方法。汽车电子控制系统的传感器电路同样具有与其他电子电路一样的电路特性,即具有自身工作特点的,电压、电阻特性,。例如,在ECU线束插接器的各端子上有不同的工作电压;在ECU控制的各电路及其传感器和执行元件端子间都具有自身的电阻值。因此,在没有汽车专用,ECU故障检测仪,时,可以通过万用表测量ECU线束插接器各端子(不拆开线束插接器)的工作电压值和各端子之间的电阻值(拆开线束插接器)来诊断ECU及其控制电路的故障。,用万用表检测ECU及其控制电路故障时,首先必须详细阅读,被测汽车的维修技术资料,。通过阅读资料掌握以下几点内容,汽车发动机ECU线束插接器中各端子相连接的传感器的,名称、电路连接图、发动机不同工作状态下各端子标准电压值和各端子之间的标准电阻值,等资料。,传感器的检测,检测方法:,开路检测和在路检测,。,开路检测,主要是在传感器与其他电路断开的情况下,对传感器内部情况进行检测,一般是通过检测有关端子之间的,电阻值或通断,情况来判断。,在路检测,是传感器在工作状态下,通过检测有关端子的电压,对传感器、ECU及连接导线进行综合检测。,翼片式空气流量传感器检测,在路检测,3、用手推动翼片处于不同位置,用万用表的,电压档,测量VS-E2端子之间的电压值,应符合附录中的规范值。,4、关闭点火开关,用万用表,电阻档,检测传感器与ECU之间的连接导线是否有,短路、短路和接触不良,等现象。,1、接通点火开关,但不启动发动机,用万用表检测,ECU连接器+B段与搭铁端是否有电压,。,2、若ECU的供电电压正常,用万用表的,电阻档或者通断档,检测,ECU连接器端子E1和车身搭铁之间的连接导线是否导通。,外观检测,首先检查,导线与接线器接触是否良好,(插接传感器时,要关闭点火开关),再,检查空气流量传感器外壳有无破裂,与进气管连接处有无漏气的现象,,(在发动机行驶时,可用纸片帖近空气流量传感器,看有无吸力,若有,则漏气,应加以密封紧固,对裂纹可粘修或更换),发动机停转后,关闭点火开关(OFF位置),用,手拔动叶板看其摆动是否平顺,有无卡滞现象,,若有应更换。,翼片式空气流量传感器检测,1、检查电动汽油泵开关性能,用万用表的欧姆档测量E1-FC端子之间的电阻值,翼片处于关闭状态时,E1-FC端子之间的电阻值为,。,翼片处于开启后的任一位置,E1-FC端子之间的电阻值为,0,。,开路检测,2、检查电位计的性能,(1)翼片在任何位置时,VC-E2端子之间的电阻值为200-400。,(2)翼片完全关闭状态时,VS-E2端子之间的电阻值为20-600。,(3)翼片由完全关闭位置逐渐打开到完全开启位置时,VS与E2两端子之间的电阻应在20-1200之间连续变化。,测量翼片式空气流量计信号端子电阻时,还需慢慢转动翼片,观测电阻值有无忽大忽小,或有间断出现电阻很大等不良情况。,丰田汽车叶片式空气流量传感器各端子间电阻值,所谓的开路加温检测,,就是用加温和制冷剂改变翼片式空气流量计的温度,,同时用万用表测量,THA,端和,E2,端子间在不同温度时的电阻值,和标准值进行比较,判断温度传感器是否损害,。,3、开路加温检测,卡门旋涡式空气流量计,所谓,卡门旋涡,,是指在流体中放置一个圆柱状或三角状物体时,在这一物体的下游就会产生的两,列旋转方向相反,并交替出现的旋涡,。,卡门旋涡式空气流量计,特点:,卡门旋涡,是一种物理现象,涡流的测量精度由空气通道面积与涡流发生器的尺寸决定,与检测方法无关。,其缺点是制造成本较高,因为是检测体积流量,所以需要对空气温度和大气压进行修正。,涡流式空气流量传感器的输出信号是与旋涡频率对应的脉冲数字信号,其响应速度是几种空气流量传感器中最快的一种,几乎能同步反映空气流速的变化,因此,特别适用于数字式计算机处理。,此外,它还具有,测量精度高,、,进气阻力小,、,无磨损,等优点,长期使用时,性能不会发生变化。,根据旋涡频率的检测方式不同,汽车用涡流式空气流量传感器分为:,超声波检测式,光电(反光镜)检测式两种。,卡门旋涡式空气流量计,卡门旋涡式空气流量传感器通常与空气滤清器外壳安装成一体,并与进气总管上的节气门体相连接。,卡门旋涡式空气流量计,反光镜检测法,检测部分结构:导压孔、反光镜、发光二级管和光敏三极管等组成。,原理:空气流经过发生器时,压力发生变化,经压力导向孔作用在反光镜上,使反光镜发生振动,从而将反光二极管投射的的光发射给光电管,对反射光进行检测。,发动机主通道内设一个,锥形的涡流发生器,,当空气流经进气道时,会在涡流发生器的后部产生有规律的,卡尔曼涡流,,这将导致涡流发生器周围的,压力发生变化,,变化的压力经过导压孔引向金属膜制成的反光镜表面,使反光镜,振动,。,反光镜振动频率=涡流的频率,反光镜检测法工作原理,为了便于对进气温度进行适时检测,涡流式空气流量传感器内装有,进气温度传感器,。ECU根据进气温度信号(,THA,),,对随气温变化的空气密度进行修正,。因此,涡流式流量传感器接线端子上有进气温度信号端子(,THA,)和进气温度传感器接地端子(,E1,)。为保证涡流式空气流量传感器内电路正常工作,通过ECU给传感器输入工作电压,其信号端子为,VC,,传感器接地端子为,E2,。涡流式空气流量传感器输出信号端子上常以,“KS”,符号来表示。,电路连接图,反光镜式卡门旋涡式空气流量计的检测,现仅以,丰田凌志LS400型轿车所装配的IUEEF发动机上的反光镜式涡流空气流量传感器,为例,进行传感器单体检测分析。,开路加温检测,用加温和制冷剂,改变进气温度传感器的温度,同时用万用表测量THA端和E1端子间在不同温度时的电阻值,和标准值进行比较,判断温度传感器是否损害。,进气温度传感器端子,点火开关置“OFF”,拔下空气流量传感器的导线连接器,用万用表电阻档测量传感器上“THA”与“El”端子之间的电阻,其标准值如下表所示。如果电阻值不符合标准值,则更换空气流量传感器,。,进气温度传感器端子,端子,标准电阻(k),温度(),THA-E,1,10.0,-20,4.0-7.0,0,2.0-3.0,20,0.9-1.3,40,0.4-0.7,60,卡门涡旋式空气流量传感器THA-E,1,端子间的电阻(丰田凌志LS400轿车),在路检测,首先接通点火开关(ON位置),但不启动发动机。检测ECU的电源端和搭铁端连接是否正常。,即导线连接器端子VC与E2接地端子间的电压,正常值为:4.55.5V。用万用表测量搭铁端连接情况。是否有接触不良。,当确定上述电压正常后,便可测量涡流空气流量传感器输出信号端子KS与接地端子E2之间的电压值。测量时,分为两个步骤,,第一步是在打开点火开关,发动机不启动时,KS与E2电压值为:46V。,第二步,启动发动机,在怠速状态下(1000rad/min),KS与E2端子之间的电压为脉冲电压,电压值在24V之间为合适。进气量越大,电压越高,。,在路检测,超声波检测法,构造,由,超声波信号发生器,超声波发射探头、涡流稳定板、涡流发生器、整流器、超声波接收探头和转换电路,等组成。,在卡门涡流发生器下游管路两侧相对安装超声波发射探头和接收探头。,超声波检测法工作原理,超声波的传播速度受空气的密度所影响,空气的密度越高则超声波的传播速度就越快,反之越慢。,就会使超声波从发射探头到接收探头的时间较无旋涡变晚而产生相位差。经接收回路信号处理后,便成了与旋涡频率相对应的矩形脉冲信号。,电路连接图,热线式空气流量计,热线式空气流量传感器安装在发动机的空气滤清器与进气总管之间,其后端为节气门体。,热线式空气流量传感器,按其测量元件(热线)的安装位置不同,,可分为:,主流测量方式的热线式空气流量计,旁通测量方式的热线式空气流量计,热线式空气流量计,主流测量方式的热线式空气流量计,取样管,置于主空气通道中央,两端有,防护网,,,白金热线电阻R,H,(70,m,),布置在一个支承环内,其阻值随温度变化,热线支承环前后端分别安装作为,温度补偿的冷线电阻R,C,和作为,惠斯登电桥臂的精密电阻R,A,,电桥另外一个臂是安装在控制电路板上的,精密电阻R,B,。R,H,、R,C,、R,A,、R,B,共同组成,惠斯登电桥,;电桥的两个对角线分别接控制电路的输入和输出。,主流测量方式的热线式空气流量计的工作原理,白金热线电阻R,H,置于进气通道中,空气流经热线时,带走部分热量,使热线温度下降。热线周围通过的空气质量流量越大,则单位时间内的热量损失越大。,主流测量方式的热线式空气流量计的工作原理,该空气流量计的工作过程如下,:当空气流量发生变化时,空气带走的热量变化。热线温度发生变化,引起R,H,值的变化,电桥失去平衡,其输出电位差发生变化;控制电路根据电桥输出电位差的变化调整加热电流IA,使电桥处于新的稳定状态,并且在,RA上得到代表空气流量的新的电压输出,。,传感器连接电路-日产千里马,F,传感器热线自清洁电路,由于热线安装在进气管路中,在使用一段时间后,热线表面会受空气中灰尘的沾污,从而引起空气流量传感器输出信号的偏差,使其测量精度降低。为克服此问题,在集成电路中设置了一个传感器热线自清洁电路。,发动机转速超过1500r/min时,每次关闭发动机时,控制电脑ECU便控制着电路给热线输送一极限电压值,使热线迅速加热到1000左右以清除其上的脏物,从而达到自清洁作用,因此,在热线式空气流量传感器导线连接器端子中,有一个由ECU输入自清洁信号的端子(F)。,热线式空气流量传感器连接器有,5端子和6端子,两种。由于热线式空气流量传感器的热线所需,电流较大,,其电源的供给是不通过ECU的,而是直接取自于,蓄电池,(当然要通过有关继电器),因此,接线端子中有,蓄电池供电端子(E),,同时也相应地增设了不通过ECU内部的,搭铁端子,,用它作为热线加热电路的,搭铁端子(C),。,热线式空气流量传感器除上述搭铁端子外,还另有一个搭铁端子是通过,控制电脑ECU内部来搭铁,的,它是传感器内部集成电路的搭铁端子(,D,)。,A端子为调整CO的可变电阻输出端子(电位计的信号输出端)。,没有安装氧传感器的发动机上,该电位计用于,调整怠速时可燃混合气的空燃比,,从而进一步控制怠速时的CO排放浓度。与,怠速混合气调整螺钉,联动,输出高电压,ECU便稍为增加喷油量,混合气变浓,怠速较为稳定,但废气中的CO含量会有所提高。相反,喷油量则减少。混合气变稀,废气中的CO含量有所减少。,在路检测,1、接通点火开关,不启动发动机,测量插座内E端子与D端子之间的电压应为12V;,2、如果测量E端子和D端子之间无电压,而E和C端子之间电压为12V,则说明D端子接触不良。,3、检测自洁电路:,有两种方法。,热线式空气流量计的检测,直接观察法,该车自清洁功能信号端子用,“F”,表示,在不拔下导线连接器的情况下,,拆下空气滤清器和空气流量传感器的防尘网,。启动发动机,并加速到,2500rad/min,以上,之后关闭点火开关(OFF位),此时从拆下防尘网的进气通道处观察热线能否,自动烧红,(关闭点火开关5s后,热线能加热到1000),并持续大约1s。如无此现象,,说明空气流量传感器热线自清洁功能有故障,,若“F”端子接线良好,则需更换空气流量计。,万用表测量法,使发动机冷却液温度升至60,发动机转速超过1500转每分。用万用表10V直流档,将其两个表笔接在F和D端子之间。关闭点火开关,万用表的指示值应为零并在5s后又跳跃上升,1S后在回到零。,热线式空气流量传感器的检测数据,因车型不同略有差异,但是检测方法基本相同。,开路检测方法,1、将空气滤清器从车上拆卸下来。,2、外观检测,检测其护网有无阻塞或破裂,并从出口处查看铂丝热线是否脏污、折断。,开路检测,在,关闭点火开关,(OFF位)的前提下,拔下空气流量传感器的导线连接器,并拆下空气流量传感器总成,进行单体测量。测量输出信号之前,需在传感器蓄电池电压输入端子,“E”,与搭铁端子,“D”,之间加蓄电池电压(蓄电池正极接E,负极接D),然后按下述步骤测量传感器输出电压值。,开路检测,静态检测,蓄电池的,正极与E端,相连,,负极与D,相连,并将万用表至于,10V直流电压档,,万用表电压档测量端子B和D之间的电压。其标准电压值为(,1.60.5)V,。如其电压值不符,则须更换空气流量传感器,开路检测,动态检测,保持上述接线方式不变,用电风扇向空气流量计吹入空气,万用表电压档测量端子,B和D,之间的电压。其电压值应升到,2-4V,。如其电压值不符,则须更换空气流量传感器,热膜式空气流量计,桑塔纳2000GSi型轿车采用的热膜式空气流量传感器,热膜式空气流量计,桑塔纳2000Gsi轿车AJR型发动机热膜式空气流量传感器电路,1脚空,2脚为12V,3脚为ECU内搭铁,4脚为5V参考电压,5脚为传感器信号。,检修,步骤1:读资料,读图,识别电路,桑塔纳发动机,起动、运行12V,点火ON,5V,搭铁0,信号0-5V,电阻的测量,(1)线束导通性测试,将数字万用表旋转到电阻挡,按电路图找到空气流量传感器图形下面的针脚号与ECU信号测试端口图相应的针脚号,分别测试空气流量传感器3、4、5号针脚对应至电控单元12、11、13号针脚的电阻,所有电阻都低于0.5。,(2)线束短路性测试,将数字万用表设置在电阻200K挡,测量空气流量传感器针脚2与电控单元针脚11、12、13之间电阻应为。测量空气流量传感器针脚:3-11、13;4-12,、,13;5-11、12之间电阻均应为。,电阻的测量,电压的检测,(1)电源电压检测,打开点火开关,将数字万用表设置在直流电压20V挡,红色表针置于空气流量传感器针脚2,黑色表针置于电瓶负极或发动机进气歧管壳体,打开起动机时应显示12V;红色表针置于空气流量传感器针脚4,黑色表针置于电瓶负极或发动机进气歧管壳体,应显示5V。,(2)信号电压测量,信号电压测量分单件测量和就车测量。,就车检测。,起动发动机至工作温度,将数字万用表设置在直流电压20V挡,测量空气流量传感器针脚5的反馈信号,红色表针置于空气流量传感器针脚5,黑色表针置于空气流量传感器针脚3、蓄电池负极或进气歧管壳体,怠速时应显示电压1.5V左右;急踩加速踏板时应显示2.8V变化。若不符合上述变化,或电压反而下降,则在电源电压与参考电压完好的前提下,可以判定空气流量传感器损坏,必须进行更换。,电压的检测,电压的检测,(,2)信号电压测量,信号电压测量分单件测量和就车测量。,单件检测。,取一空气流量传感器总成部件,将蓄电池电压施加在空气流量传感器电器插座针脚2上,将5V电压施加在空气流量传感器电器插座针脚4上,将数字万用表设置在直流电压20V挡,测量空气流量传感器电器插座针脚3和针脚5,应由1.5V左右的电压;使用电吹风从空气流量传感格栅一段向空气流量传感器吹入冷空气或加热的空气,测量空气流量传感器电器插座针脚3和针脚,电压应顺势上升至2.8V回落。若不能满足上述条件,可以判定空气流量传感器有故障。,进气压力传感器(MAP,),进气压力传感器检测的是节气门后方的进气歧管的绝对压力,它根据发动机转速和负荷的大小检测出歧管内绝对压力的变化,然后转换成信号电压送至电子控制器ECU(Electronic Control Unit),ECU依据此信号电压的大小,控制基本喷油量的大小。,气压力传感器的压力传感器选择:,进气压力传感器种类较多,,半导体压敏电阻式、,电容式等。由于压敏电阻式具有响应时间快、检测精度高、尺寸小且安装灵活等优点,因而被广泛用于D型喷射系统中。,常见的半导体压敏电阻式进气歧管绝对压力传感器主要由,硅片,IC电路和绝对真空室,组成,结构如图所示。,其工作原理是:封装在真空室内的硅片,由于一侧受进气压力的作用,另一侧是真空,所以在进气歧管压力发生变化时,硅片产生变形,使扩散在硅片上的电阻的阻值改变,导致输出电压发生变化。,进气压力 膜片变形 应变电阻 输出信号电压,集成电路将这一电压放大处理,作为进气歧管压力信号送给ECU。ECU根据发动机转速、节气门开度、进气歧管绝对压力与进入发动机气缸的空气流量的对应关系,由进气歧管内的绝对压力计算出进气量,从而计算出基本喷油量。,检修,信号,电源,搭铁,丰田发动机,万用表检测,信号线:接脚PIM与E2间的动态,信号电压,,随进气压力增大而增大,大气压3.3V3.9V,,搭铁线:插头E2与搭铁间的搭铁电阻电阻,应为,0,。,电源线:插头ACC与搭铁间的供电电压,应为,4.5-5.5V,。,V,V,检修,丰田发动机,D型喷射系统故障的特殊性:,由于D型喷射系统采用进气压力传感器间接测量进气量,它与L型喷射系统有许多不同的地方,尤其是歧管内的真空度对喷射系统影响很大。同是一个故障点,在D型喷射系统和L型喷射系统故障的表现是不一样的。,例如:节气门后方漏气,对怠速造成的影响。,1)L型喷射系统表现为怠速不稳,甚至熄火。,对于L型喷射系统来说,外漏的气体没有经过进气流量传感器的计量,所以ECU不会令喷油量增加,以致使混合气变稀,发动机动力不足、怠速不稳甚至熄火。,2,),D型喷射系统则表现为怠速过高,甚至游车。,对于D型喷射系统来说,节气门后方的真空漏气,会使歧管内的真空度下降,绝对压力升高。由于D型喷射系统都是以绝对压力的信号输出给ECU的,所以ECU根据绝对压力升高的信号,令喷油量增加,提高发动机的转速,造成怠速过高。,如果漏气严重且ECU有超速断油功能,当转速增加到1500r/min左右时,ECU将开始断油降速,当降到一定的转速时,ECU又开始供油提高转速循环不已,以致发动机产生游车现象,。,
展开阅读全文

开通  VIP会员、SVIP会员  优惠大
下载10份以上建议开通VIP会员
下载20份以上建议开通SVIP会员


开通VIP      成为共赢上传

当前位置:首页 > 包罗万象 > 大杂烩

移动网页_全站_页脚广告1

关于我们      便捷服务       自信AI       AI导航        抽奖活动

©2010-2025 宁波自信网络信息技术有限公司  版权所有

客服电话:0574-28810668  投诉电话:18658249818

gongan.png浙公网安备33021202000488号   

icp.png浙ICP备2021020529号-1  |  浙B2-20240490  

关注我们 :微信公众号    抖音    微博    LOFTER 

客服