收藏 分销(赏)

商用空调培训教材.pdf

上传人:二*** 文档编号:4595002 上传时间:2024-09-30 格式:PDF 页数:22 大小:507.01KB 下载积分:5 金币
下载 相关 举报
商用空调培训教材.pdf_第1页
第1页 / 共22页
本文档共22页,全文阅读请下载到手机保存,查看更方便
资源描述
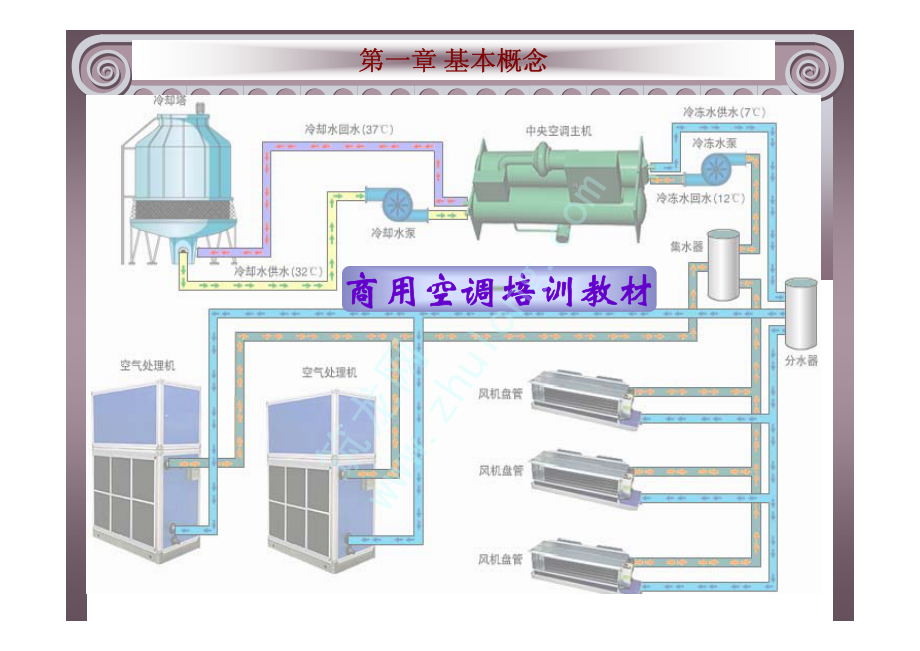
第一章 基本概念第一章 基本概念商用空调培训教材商用空调培训教材筑龙网第一章 基本概念第一章 基本概念返回主目录返回主目录1.1 空气调节的相关概念1.2 湿空气相关概念及焓-湿图应用1.3 空气处理过程筑龙网第一章 基本概念第一章 基本概念返回主目录返回主目录上级目录上级目录下页下页上页上页空气调节空气调节空气调节简称空调,它是通过对空气的处理使某区域范围内空气的空气调节简称空调,它是通过对空气的处理使某区域范围内空气的温度、相对湿度、气流速度和洁净度温度、相对湿度、气流速度和洁净度达到一定要求的工程技术达到一定要求的工程技术。1.1 空气调节的相关概念筑龙网第一章 基本概念第一章 基本概念返回主目录返回主目录上级目录上级目录下页下页上页上页空调基数空调精度空调基数空调精度空调基数是指空调房间所要求的基准温度和相对湿度。空调基数是指空调房间所要求的基准温度和相对湿度。空调精度则表示空调房间空气的温度、相对湿度在所要求的连续时间内允许波动的幅度。空气基数直接关系到空调装置系统的投资和运行费用。而空调精度主要与自动控制系统有关。空调精度则表示空调房间空气的温度、相对湿度在所要求的连续时间内允许波动的幅度。空气基数直接关系到空调装置系统的投资和运行费用。而空调精度主要与自动控制系统有关。比如:比如:t=241,=605%1.1 空气调节的相关概念筑龙网第一章 基本概念第一章 基本概念返回主目录返回主目录上级目录上级目录下页下页上页上页空调类别空调类别总体上可分为舒适性和生产性两类总体上可分为舒适性和生产性两类实践证明,人们感到舒适的环境条件为:空气温度实践证明,人们感到舒适的环境条件为:空气温度1828,相对湿度,相对湿度30%65%,空气流动速度,空气流动速度0.25m/s左右。左右。生产性空调作用是满足生产、科研等工艺过程所要求的空气参数。生产性空调作用是满足生产、科研等工艺过程所要求的空气参数。1.1 空气调节的相关概念筑龙网第一章 基本概念第一章 基本概念返回主目录返回主目录上级目录上级目录下页下页上页上页常用的压力单位常用的压力单位工程制单位工程制单位kgf/cm2(1公斤)公斤),将将1 kgf/cm2作为一个大气压作为一个大气压,称为工程大气压称为工程大气压(at),1at=1 kgf/cm2 1标准大气压(标准大气压(1atm)或称为一个物理大气压,其值为)或称为一个物理大气压,其值为1013.25mbar或或760mmHg 真空度、绝对压力、相对压力、表压力真空度、绝对压力、相对压力、表压力1.1 空气调节的相关概念筑龙网第一章 基本概念第一章 基本概念返回主目录返回主目录上级目录上级目录下页下页上页上页常用的温度单位常用的温度单位T=t+273t=T-273 1.1 空气调节的相关概念筑龙网第一章 基本概念第一章 基本概念返回主目录返回主目录上级目录上级目录下页下页上页上页空调常用能量单位空调常用能量单位1HP(匹)就是(匹)就是0.735KW,是功率单位(一般是指输入功率)而非制冷量单位。,是功率单位(一般是指输入功率)而非制冷量单位。匹这个单位是应该淘汰的。其实现在用的最广的是匹这个单位是应该淘汰的。其实现在用的最广的是USRT(美国冷吨、(美国冷吨、1USRT=3.517KW)和)和KW,这些就都是直接指制冷量,不会混。,这些就都是直接指制冷量,不会混。1KcaL/h=1.163W,1KW=860Kcal/h。Kcal/h:大卡;:大卡;Kw:千瓦。:千瓦。1.1 空气调节的相关概念筑龙网第一章 基本概念第一章 基本概念返回主目录返回主目录上级目录上级目录下页下页上页上页制冷量、热泵制热量制冷量、热泵制热量空调器进行制冷运行时,单位时间内,低压侧制冷剂在蒸发器中吸收的热量。空调器进行制冷运行时,单位时间内,低压侧制冷剂在蒸发器中吸收的热量。空调器进行热泵制热运行时(一般热泵辅助电加热器会同时运行),在单位时间内,高压侧制冷剂在冷凝器中放出的热量。空调器进行热泵制热运行时(一般热泵辅助电加热器会同时运行),在单位时间内,高压侧制冷剂在冷凝器中放出的热量。1.1 空气调节的相关概念筑龙网第一章 基本概念第一章 基本概念返回主目录返回主目录上级目录上级目录下页下页上页上页性能系数性能系数制冷(热)循环中产生的制冷(热)量与制冷(热)所耗功率之比为性能系数。制冷时称为能效比,用制冷(热)循环中产生的制冷(热)量与制冷(热)所耗功率之比为性能系数。制冷时称为能效比,用EER表示;制热时称为性能系数,用表示;制热时称为性能系数,用COP表示。表示。1.1 空气调节的相关概念筑龙网第一章 基本概念第一章 基本概念返回主目录返回主目录上级目录上级目录下页下页上页上页制冷剂 和载冷剂制冷剂 和载冷剂即制冷工质,是制冷系统中完成制冷循环的工质。即制冷工质,是制冷系统中完成制冷循环的工质。指在间接制冷系统中用以传送冷量的中间介质。载冷剂在制冷主机蒸发器中被制冷剂冷却后,送到空气处理设备冷却空气,吸收室内环境的热量,再返回蒸发器被重新冷却,如此不断循环,以达到连续制冷的目的。常用的有水、乙二醇溶液。指在间接制冷系统中用以传送冷量的中间介质。载冷剂在制冷主机蒸发器中被制冷剂冷却后,送到空气处理设备冷却空气,吸收室内环境的热量,再返回蒸发器被重新冷却,如此不断循环,以达到连续制冷的目的。常用的有水、乙二醇溶液。1.1 空气调节的相关概念筑龙网第一章 基本概念第一章 基本概念返回主目录返回主目录上级目录上级目录下页下页上页上页活动区和制冷主机活动区和制冷主机活动区指人、动物或工艺生产所在的区域。活动区指人、动物或工艺生产所在的区域。制冷主机一般是将压缩机、冷凝器、蒸发器、膨胀阀、控制柜及相关设备组成的一整套制冷系统。有用电驱动的活塞式、离心式、螺杆式、涡旋式、模块式;有用热驱动的溴化锂吸收式、蒸汽、热水吸收式等。制冷主机一般是将压缩机、冷凝器、蒸发器、膨胀阀、控制柜及相关设备组成的一整套制冷系统。有用电驱动的活塞式、离心式、螺杆式、涡旋式、模块式;有用热驱动的溴化锂吸收式、蒸汽、热水吸收式等。1.1 空气调节的相关概念筑龙网第一章 基本概念第一章 基本概念返回主目录返回主目录上级目录上级目录下页下页上页上页水泵水泵在冷却水系统、冷冻水系统中帮助水循环的一种加压流体机械,流量、扬程等参数是我们选型时的依据。在冷却水系统、冷冻水系统中帮助水循环的一种加压流体机械,流量、扬程等参数是我们选型时的依据。1.1 空气调节的相关概念筑龙网第一章 基本概念第一章 基本概念返回主目录返回主目录上级目录上级目录下页下页上页上页湿空气的相关概念湿空气的相关概念干空气干空气、饱和空气、饱和空气、未饱和空气未饱和空气;湿度(绝对湿度、;湿度(绝对湿度、相对湿度相对湿度、含湿量);、含湿量);比焓比焓(换热器中热量);密度和比容;(换热器中热量);密度和比容;露点温度露点温度(露点温度和机器露点温度);(露点温度和机器露点温度);湿球温度湿球温度1.2 湿空气相关概念及焓-湿图应用筑龙网第一章 基本概念第一章 基本概念返回主目录返回主目录上级目录上级目录下页下页上页上页空气的焓湿图空气的焓湿图h-D图以h为纵坐标,含湿量h-D图以h为纵坐标,含湿量d为横坐标在一定的大气压P下绘制而成的(不同大气压h-d图不同),两坐标间的夹角为为横坐标在一定的大气压P下绘制而成的(不同大气压h-d图不同),两坐标间的夹角为1350。其构成包括:等焓线、等含湿量线、等温线、等相对湿度线、等水蒸气分压线,热湿比线(空调过程中,被处理空气常常由一个状态变为另一个状态,为了表示变化过程进行的方向和特性,在图上还有热湿比线。其构成包括:等焓线、等含湿量线、等温线、等相对湿度线、等水蒸气分压线,热湿比线(空调过程中,被处理空气常常由一个状态变为另一个状态,为了表示变化过程进行的方向和特性,在图上还有热湿比线=h/d1.2 湿空气相关概念及焓-湿图应用筑龙网第一章 基本概念第一章 基本概念空气的焓湿图空气的焓湿图1.2 湿空气相关概念及焓-湿图应用筑龙网第一章 基本概念第一章 基本概念返回主目录返回主目录上级目录上级目录下页下页上页上页空气的焓湿图空气的焓湿图不同大气压下不同大气压下h-d图是不同的图是不同的,大气压力的允许选择误差为大气压力的允许选择误差为2666Pa。1.2 湿空气相关概念及焓-湿图应用筑龙网第一章 基本概念第一章 基本概念空气的焓湿图的应用空气的焓湿图的应用1确定空气状态参数确定空气状态参数2.表示空气的处理过程表示空气的处理过程(湿空气状态变化过程和不同状态空气混合过程湿空气状态变化过程和不同状态空气混合过程)3.确定空气露点温度和湿球温度确定空气露点温度和湿球温度1.2 湿空气相关概念及焓-湿图应用筑龙网第一章 基本概念第一章 基本概念空气的焓湿图的应用空气的焓湿图的应用1.2 湿空气相关概念及焓-湿图应用筑龙网第一章 基本概念第一章 基本概念湿空气的处理过程湿空气的处理过程1.3 空气处理过程1、加热过程(干加热)热湿比、加热过程(干加热)热湿比=+2、冷却过程(干冷却,空调工程中称为干工况)热湿比、冷却过程(干冷却,空调工程中称为干工况)热湿比=-3、绝热加湿过程(喷雾化水等)热湿比、绝热加湿过程(喷雾化水等)热湿比=04、绝热去湿过程(通过固体或液体干燥剂)热湿比、绝热去湿过程(通过固体或液体干燥剂)热湿比=0 筑龙网第一章 基本概念第一章 基本概念湿空气的处理过程湿空气的处理过程1.3 空气处理过程筑龙网第一章 基本概念第一章 基本概念返回主目录返回主目录上级目录上级目录下页下页上页上页湿空气的处理过程湿空气的处理过程1.3 湿空气处理过程5、等温加湿过程(喷蒸汽)、等温加湿过程(喷蒸汽)6、冷却去湿过程(湿冷却,空调工程中称为湿工况)、冷却去湿过程(湿冷却,空调工程中称为湿工况)7、不同状态空气的混合过程、不同状态空气的混合过程筑龙网
展开阅读全文

开通  VIP会员、SVIP会员  优惠大
下载10份以上建议开通VIP会员
下载20份以上建议开通SVIP会员


开通VIP      成为共赢上传

当前位置:首页 > 教育专区 > 其他

移动网页_全站_页脚广告1

关于我们      便捷服务       自信AI       AI导航        抽奖活动

©2010-2026 宁波自信网络信息技术有限公司  版权所有

客服电话:0574-28810668  投诉电话:18658249818

gongan.png浙公网安备33021202000488号   

icp.png浙ICP备2021020529号-1  |  浙B2-20240490  

关注我们 :微信公众号    抖音    微博    LOFTER 

客服